Learn Phygrid
Browse Topics
What's New? · Learn Phygrid

What's New?

Upcoming

  • Faster Analytics Rendering: Improved rendering speed for analytics, especially for large tenants.

Phygrid Console 11th February 2025

Introducing PhyHub: A Better Way to Manage Devices on Phygrid

We are excited to introduce PhyHub, an essential upgrade that enhances device stability and performance.

✅ Key Changes & Updates

  • Mandatory Upgrade: All devices should be updated to PhyHub and PhyOS. Learn how to update devices over the air using the Phygrid CLI
  • New Device Management:
    • PhyHub devices now appear under the Devices page in the console.
    • Non-PhyHub devices have been moved to a Legacy Devices page.
  • All existing device and console functionalities remain.
  • Other changes
    • Fix: Bug related to tenants with high count of environments
    • Fix: Minor bugs related to developers Console pages
    • Fix: Analytics layout bug
    • New: Simplified firewall configuration of restricted network for phyos devices

Phygrid Console 6th February 2025

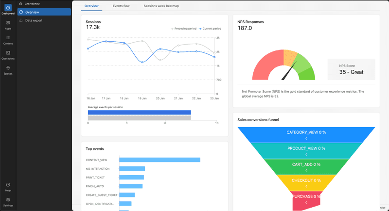
  • Improve: NPS Card design now shows a gauge to visualise where your NPS Score sits on the customer satisfaction scale NPS Card

Phygrid Console 15th January 2025

  • Improve: Analytics cards and data visualisation.
    • Layout and chart styles Analytics
    • Events will use Bar Charts instead of Pie Charts Bar

Phygrid Console 20th December 2024

  • Fix: Resolved an issue preventing the deletion of an edge installation

Phygrid Console 16th December 2024

  • New: Add labels to top level navigation
  • Improve: Redirect logic when logging in. If tenant has installations you will login to /apps/installations. If you have no installations you will login to /apps/marketplace

Phygrid Console 25th November 2024

  • New: Restructure sidebar and navigation of Console
  • New: Tenant branding in console
  • New: Improve tenant switching design
  • New: Switch to console.phygrid.com domain
  • New: Update console to Phygrid branding
  • New: PhyHub device table
  • New: Content & media management system
  • New: Content Player app
  • Fix: Deploy app settings only to relevant devices
  • Fix: Global settings saved across environments
  • Fix: Error when adding device to the Sesame installatio
  • Fix: Error Message Displayed When Pressing "Save All Changes" in Global Settings
  • Fix: Configuration not saved after pressing "Save all changes"

© 2025 · Phygrid. An Ombori company